农业经济与信息研究所

甘肃省农业科学院 | 加入收藏| 设为首页
  • 首页

  • 本所概况

    • 所况介绍
    • 现任领导
    • 内设机构
  • 新闻动态

    • 本所动态
    • 通知公告
  • 党建动态

  • 科技创新

    • 农业经济研究
    • 农业信息化研究
  • 工程咨询中心

  • 寒旱农业科学

  • 专家介绍

  • 科研成果

    • 科技论文(著作)
    • 专利及软件著作权
    • 科研成果
  • 联系我们

科技创新
农业经济研究
农业信息化研究
农业信息化研究
首页 > 科技创新 > 农业信息化研究 > 正文

集成式作物微环境监测装置

发布时间:2026-04-17 10:25阅读量:

【字体:大 中 小】

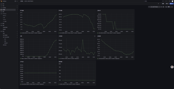
本装置是一款“即插即用”的便携式环境信息采集装置,目前已在庆阳等地试验田中投入使用。

装置采用轻量化的管状结构,直接插地即可工作,拔出即可带走,体积小巧,完全不干扰打药、机械收割等日常田间作业。仅需一个装置,就能同步感知地上气象(光温气)与地下土壤水温状态。

集成式传感器由纯电池驱动,无需外接电源或太阳能板,一次部署即可稳定工作半年。采集的数据通过4G网络全自动上传至云端,用户能随时掌握农田上下环境的联动变化与设备剩余电量,让复杂的田间数据变得一目了然。



下一篇:作物露点/霜冻监测装置及系统

Copyrights © 2020 甘肃省农业科学院农业经济与信息研究所 版权所有 主办:甘肃省农业科学院

地址:甘肃省兰州市安宁区农科院新村1号  邮编:730070

电话:0931-7611630   E-mail:mhx@gsagr.ac.cn

备案信息:陇ICP备15002874号   甘公网安备 62010502001311 号